En este pequeño tutorial exploraremos como obtener en un dashboard los 3 principales indicadores hoteleros. Se requiere:
- Tarifa promedio total en un tiempo determinado.
- Tasa de ocupación total en un tiempo determinado.
- Revpar total en un tiempo determinado.
Paso seguido identificamos:
Proceso: Ventas en habitación
Perspectivas
- Tiempo
Indicadores
- Tarifa promedio
- Tasa de ocupación
- RevPar
Luego diseñamos el mapa conceptual ampliado y a la vez el mapeo, para identificar las perspectivas e indicadores usando las fuentes de origen de datos que seria la base de datos del PMS del hotel.
La dimensión Tiempo para este ejemplo presentará una granularidad fina desde el día.

Los indicadores identificados nos ayudaran más adelante a obtener la tarifa promedio, tasa de ocupación y RevPar por día, mes o año, agregando campos calculados en looker studio.
Ahora procedemos a diseñar el modelo lógico aplicando un esquema estrella.

Donde:
fre_total_venta, es el importe total vendido de habitaciones por día
fre_cantidad_habitaciones, es la cantidad de habitaciones vendidas por día
fre_total_habitaciones, es la cantidad total de habitaciones del hotel
Ahora continuamos con el proceso ETL usando Pentaho Data Integration.
Iniciamos con la población de la tabla dimFecha:

Ahora poblamos la tabla hechos factRevenue considerando manejar las actualizaciones para registros repetidos que ya estan en la tabla hechos

Table input, contiene la conexión y el sql de la base de datos OLTP

Table input 2 contiene la conexión y sql de la tabla OLAP.

Merge rows (diff) define que campos se evaluaran de ambas tablas si estan repetidos

Filter rows se encargara de insertar a la tabla OLAP, solo los registros que cumplen la condición de nuevos (New)

Verificamos si hemos poblado nuestra base de datos OLAP

Ahora continuamos creando nuestro dasboard en looker studio de google.
Después de crear nuestro origen de datos, agregaremos 3 campos calculados para tarifa promedio, tasa de ocupación y revpar, quedando las formulas asi:



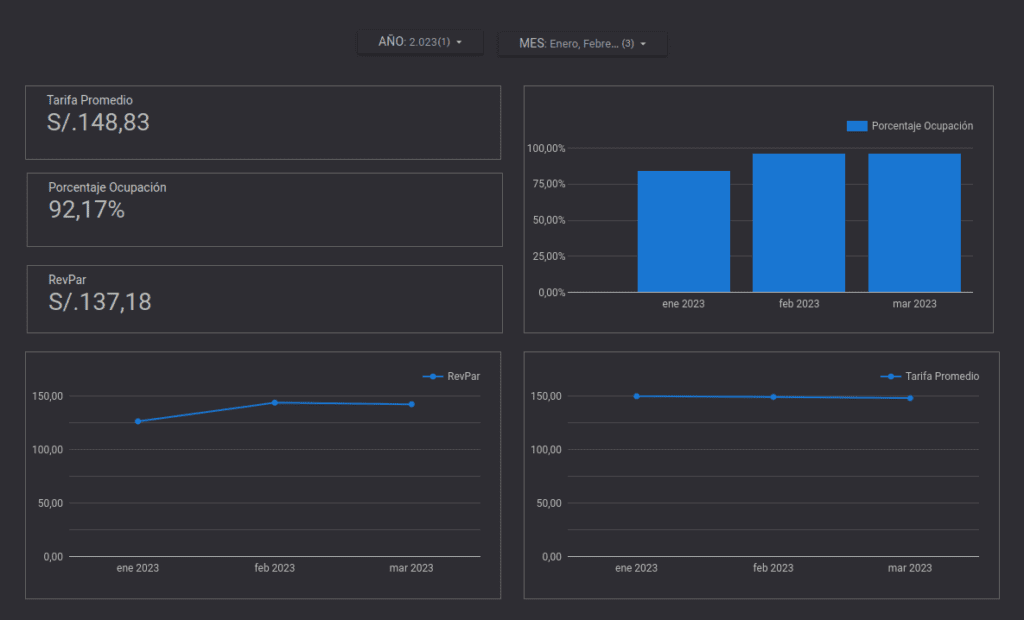
Finalmente podemos ahora diseñar nuestro dashboard. En este ejemplo evaluamos los indicadores en el año 2023 para solo enero, febrero y marzo.

De esta manera con indicadores hoteleros bien definidos y datos precisos, los gerentes y propietarios pueden tomar decisiones informadas basadas en datos concretos en lugar de suposiciones o intuiciones. Esto ayuda a maximizar la eficiencia operativa y optimizar los recursos disponibles.
